相关资讯
Related News- COP 达 3-5、节能超 60%!热泵技术为金属件清洗工艺降本增效提供关键路径
- 空气能热泵在汽车配件清洗恒温热水供应中的核心价值
- 节能黑科技:高温水源热泵如何重塑饮料无菌灌装生产线的能源效率
- 欧麦朗高温复叠热泵助力某电子股份有限公司PCB工艺热水
- 超声波清洗 + 空气能热泵恒温:双技术协同,让清洗效果稳、能耗省、寿命长
- 欧麦朗三期热泵烘干机项目将完工:赋能某资深工业品牌泰国工厂发泡模具生产
- 注塑车间高温不用愁?欧麦朗蒸发冷空调精准控温还省电
- 夏季养殖场鱼池高温 “烤” 验?空气能恒温热泵解锁全年温控新方案
- 高温热泵:点 “废” 成金的工业能源革命
- 某食品厂屠宰用空气能太阳能热水系统交付 绿色生产再添新动能
- 空气源热泵冷热双供系统在电镀车间的节能改造应用
- 光伏厂节能:热泵回收 PCW 回水余热 赋能制绒车间
联系我们
Contact Us地址:新北区龙虎塘新区产业园区
电话:13706164559
手机:13706164559(微信同号)
QQ:2242597105
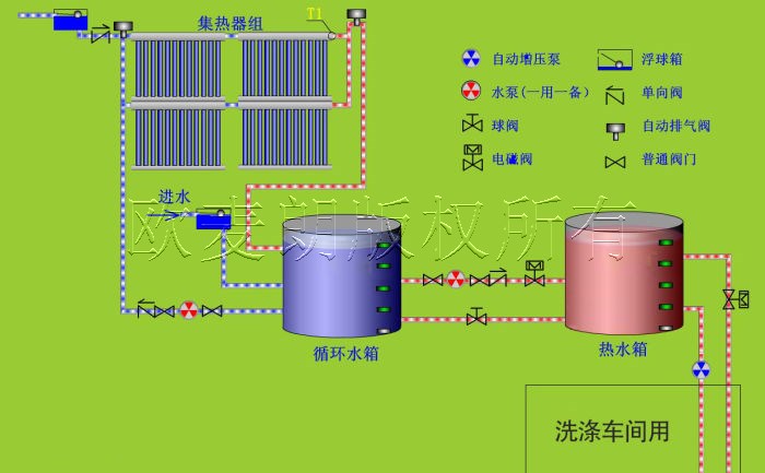
在环保意识日益增强的今天,越来越多的企业开始寻求可持续的解决方案,以减少对环境的影响。对于洗涤厂来说,热水供应是其运营中不可或缺的一部分。传统的热水供应方式可能会消耗大量的能源,并产生相应的碳排放。然而,工业太阳能的应用为洗涤厂提供了一种环保、节能的热水供应选择。

一、工业太阳能的工作原理及优势 工业太阳能集热器将太阳能转化为热能,用于加热热水。与传统的热水供应方式相比,工业太阳能具有众多优势。
1. 环保可持续:太阳能是一种清洁、可再生的能源,使用工业太阳能不会产生温室气体排放,对环境友好。
2. 节能降耗:工业太阳能可以大大减少对传统能源的依赖,降低能源消耗和运营成本。
3. 稳定性高:太阳能热水系统不受能源价格波动的影响,能够提供稳定的热水供应。
4. 长期投资回报:虽然初期投资可能较高,但工业太阳能系统的运行成本低,长期来看具有较高的投资回报率。

二、工业太阳能在洗涤厂热水供应中的应用 洗涤厂的热水需求通常较大,用于清洗衣物、漂洗和消毒等环节。工业太阳能可以满足洗涤厂的热水需求,同时实现节能减排的目标。
1. 太阳能集热器:通过安装大面积的太阳能集热器,收集太阳能并将其转化为热水。集热器可以安装在屋顶或其他合适的位置,充分利用太阳能资源。
2. 储热水箱:储存太阳能加热后的热水,以满足洗涤厂在不同时间段的热水需求。储热水箱可以根据洗涤厂的具体情况进行设计和配置。
3. 辅助加热系统:为了确保在阴雨天或太阳能不足的情况下仍能提供足够的热水,可以配备辅助加热系统,如电加热器或空气能热泵。
4. 智能控制系统:采用智能控制系统,对太阳能热水系统进行监控和管理,根据实际需求自动调节热水供应,提高系统的效率和稳定性。

三、实施工业太阳能系统的注意事项
1. 系统设计与规划:根据洗涤厂的热水需求量、地理位置和气候条件等因素,进行合理的系统设计和规划,确保太阳能热水系统的高效运行。
2. 质量与可靠性:选择质量可靠的太阳能设备和配件,确保系统的稳定性和耐久性。
3. 维护与管理:定期对太阳能系统进行维护和检查,保证其正常运行和性能优化。

总之,工业太阳能为洗涤厂热水供应提供了一种可持续的解决方案。通过充分利用太阳能资源,洗涤厂不仅可以实现节能减排的目标,还能降低运营成本,提升企业的经济效益和社会形象。有需要工业太阳能的可以联系我们。欧麦朗为您提供一站式工业太阳能热水系统方案!



小程序