相关资讯
Related News- 空气能热泵 + PLC 智能控制:破解天然气压差发电复热难题
- 欧麦朗高温热泵在汽车轮毂涂装前处理中的创新应用
- 高温热泵助力连续镀:从工艺适配到效益提升
- COP 达 3-5、节能超 60%!热泵技术为金属件清洗工艺降本增效提供关键路径
- 空气能热泵在汽车配件清洗恒温热水供应中的核心价值
- 节能黑科技:高温水源热泵如何重塑饮料无菌灌装生产线的能源效率
- 欧麦朗高温复叠热泵助力某电子股份有限公司PCB工艺热水
- 超声波清洗 + 空气能热泵恒温:双技术协同,让清洗效果稳、能耗省、寿命长
- 欧麦朗三期热泵烘干机项目将完工:赋能某资深工业品牌泰国工厂发泡模具生产
- 注塑车间高温不用愁?欧麦朗蒸发冷空调精准控温还省电
- 夏季养殖场鱼池高温 “烤” 验?空气能恒温热泵解锁全年温控新方案
- 高温热泵:点 “废” 成金的工业能源革命
联系我们
Contact Us地址:新北区龙虎塘新区产业园区
电话:13706164559
手机:13706164559(微信同号)
QQ:2242597105
在工业生产中,脱脂槽的除油处理是一个关键环节,而保持合适且稳定的温度对于除油效果至关重要。空气能热泵在脱脂槽除油加热恒温方面正发挥着特别的优势。
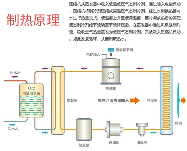
空气能热泵的工作原理
空气能热泵是一种基于逆卡诺循环原理的设备。它通过吸收空气中的热能,利用压缩机将低温低压的气态制冷剂压缩成高温高压的气态制冷剂。这种高温高压的气态制冷剂在换热器中释放热量,用于加热脱脂槽中的液体。随后,制冷剂经过膨胀阀降压后重新变为低温低压状态,再次从空气中吸收热能,如此循环。这一过程中,空气能热泵仅需消耗少量的电能来驱动压缩机运行,就能搬运大量空气中的免费热能。

空气能热泵用于脱脂槽除油加热恒温的优势
节能高效:相比传统的电加热方式,空气能热泵的能量利用效率大幅提高。它不是直接将电能转化为热能,而是利用空气中广泛存在的热能,大大减少了电能的消耗。在长期运行的脱脂槽加热过程中,能为企业节省可观的能源成本。例如,在同等加热量需求下,空气能热泵的能耗可能仅为电加热设备的三分之一甚至更低。
温度稳定:脱脂槽除油需要精准的温度控制。空气能热泵配备了先进的温度控制系统,可以将脱脂槽内的液体温度稳定在设定值的较小波动范围内。这有利于保证除油过程的稳定性和一致性,提高除油质量,避免因温度波动导致的除油不彻底等问题。
安全可靠:由于空气能热泵不直接使用电热丝等发热元件进行加热,避免了因漏电、短路等引发的安全隐患。在潮湿的工业环境中,这种安全性的提升尤为重要。同时,它的结构相对简单,零部件耐用性强,减少了设备故障带来的停机时间,保障了脱脂槽除油工作的持续进行。
环保友好:在全球倡导环保的大背景下,空气能热泵以其清洁能源的特性脱颖而出。它在运行过程中不产生温室气体排放,对环境的污染几乎为零。这不仅符合企业的社会责任要求,也有助于企业应对日益严格的环保法规。

空气能热泵的应用案例和前景
在许多工业领域,已经有企业开始使用空气能热泵进行脱脂槽除油加热恒温。比如某汽车零部件制造企业,在采用空气能热泵后,不仅除油效果显著提升,而且能源成本得到有效控制。随着技术的不断发展,空气能热泵的性能还将进一步优化,其在脱脂槽除油领域的应用前景将更加广阔。相信在未来,空气能热泵将成为更多企业进行脱脂槽除油加热恒温的优选方案。



小程序